普罗米修斯:Prometheus是一个开放性的监控解决方案,用户可以非常方便的安装和使用Prometheus并且能够非常方便的对其进行扩展
下面将实现一个SpringBoot应用接入Prometheus的全过程
    1.2 安装
   
Linux 安装
- 官网指定下载包: https://prometheus.io/download/
下载本地安装启动
wget https://github.com/prometheus/prometheus/releases/download/v2.26.0/prometheus-2.26.0.linux-amd64.tar.gz
tar -zxvf prometheus-2.26.0.linux-amd64.tar.gz
cd prometheus-2.26.0.linux-amd64
# 启动命令
./prometheus
启动完毕之后,本地访问 http://127.0.0.1:9090/graph 可以看到默认提供的界面
    2. SpringBoot应用接入
   
我们演示的SpringBoot为2.0+,因此直接选择 io.micrometer 的依赖包来实现;更低版本的不能使用这种姿势,可以直接使用官方提供的client来实现;这里不进行扩展
    2.1 依赖配置
   
借助SpringBoot的actuator来提供扩展端点(所以本文采用的是Prometheus的拉工作模式)
SpringBoot版本为 2.2.1.RELEASE
核心依赖
<dependencies>
    <dependency>
        <groupId>org.springframework.boot</groupId>
        <artifactId>spring-boot-starter-actuator</artifactId>
    </dependency>
    <dependency>
        <groupId>org.springframework.boot</groupId>
        <artifactId>spring-boot-starter-web</artifactId>
    </dependency>
    <dependency>
        <groupId>io.micrometer</groupId>
        <artifactId>micrometer-registry-prometheus</artifactId>
    </dependency>
</dependencies>
yaml配置文件,需要指定Prometheus相关的参数,一个demo如下
spring:
  application:
    name: prometheus-example
management:
  endpoints:
    web:
      exposure:
        include: "*"
  metrics:
    tags:
      application: ${spring.application.name}
    注意
   
- management.endpoints.web.exposure.include 这里指定所有的web接口都会上报
- metrics.tags.application 这个应用所有上报的metrics 都会带上 application 这个标签
上面配置完毕之后,会提供一个 /actuator/prometheus 的端点,供prometheus来拉取Metrics信息
    2.2 应用启动
   
对于SpringBoot而言,此时就不需要额外做什么,就可以实现应用的基本信息上报了
一个简单的demo如下
@RestController
@SpringBootApplication
public class Application {
    private Random random = new Random();
true
    // 一个用于演示的http接口
    @GetMapping(path = "hello")
    public String hello(String name) {
        int sleep = random.nextInt(200);
        try {
            Thread.sleep(sleep);
        } catch (InterruptedException e) {
            e.printStackTrace();
        }
        return "hello sleep: " + sleep + " for " + name;
    }
    public static void main(String[] args) {
        SpringApplication.run(Application.class);
    }
    // 注意,这个是注册的核心代码块
    @Bean
    MeterRegistryCustomizer<MeterRegistry> configurer(@Value("${spring.application.name}") String applicationName) {
        return (registry) -> registry.config().commonTags("application", applicationName);
    }
}
到此,springboot应用的监控就算是完成了;接下来配置一下prometheus的服务端
    3. prometheus 配置与实测
   
在前面下载的包下面,有一个配置文件 prometheus.yml ,新增一个Job
- job_name: 'prometheus-example'
true# 抓取频率
  scrape_interval: 5s
  # 抓取的端点
  metrics_path: '/actuator/prometheus'
  static_configs:
  	# 目标机器,数组,也就是说支持集群拉取
    - targets: ['127.0.0.1:8080']
修改配置之后,需要重启一下,当服务启动之后,可以在控制台上我们的应用信息
     
   
接下来访问Graph,选择metric: http_server_requests_seconds_count 可以看到一条抓起metric的记录
     
   
前面我们定义了一个Controller,接下来简单访问几次,然后再看一下,会发现多一条记录
     
   
这些数据由框架层直接集成,实现REST接口的相关信息上报,借助这个metric,我们可以实现qps的统计
    3.1 qps统计
   
sum(rate(http_server_requests_seconds_count{application="prometheus-example"}[10s]))
     
   
- rate: 用于统计增长趋势,要求上报的Metric为Counter类型(只增不减)
- irate: 与rate相似,区别在于rate统计的是一段时间内的平均增长速率,无法反应这个时间窗口内的突发情况(即瞬时高峰),irate通过区间向量中最后两个样本数据来计算增长速率,但是当选用的区间范围较大时,可能造成不小的偏差
- sum: 求和,适用于统计场景
更多内置函数,可以参考: PromQL内置函数
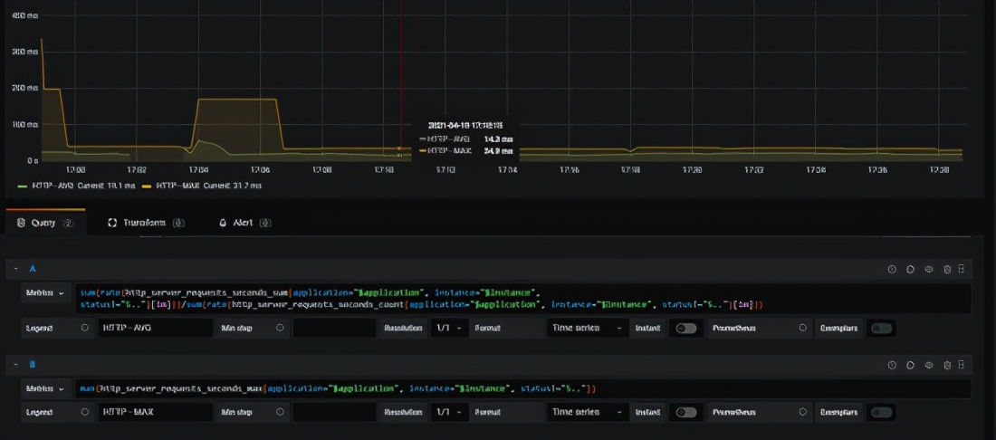
    3.2 耗时统计
   
除了qps,另外一个经常关注的指标就是rt了,如上面接口的平均rt,通过两个Metric的组合来实现
sum(rate(http_server_requests_seconds_sum{application="prometheus-example"}[10s])) / sum(rate(http_server_requests_seconds_count{application="prometheus-example"}[10s]))
     
   
将sum聚合去掉之后,则可以看到各接口的访问情况
     
   
    4. Grafana 大盘配置
   
面板监控,还是Grafana的比较强大,特别是grafana本身提供了很多模板可以直接导入
安装可以参考: 210318-linux grafana大盘接入mysql
    4.1 大盘配置
   
grafana启动之后,配置数据源Promethues
     
   
接下来配置SpringBoot的应用配置面板,可以直接使用现成的模板,比如 12856
     
   
导入完毕之后,大盘展示如下
     
   
可以看一下请求耗时的统计promql
     
   
    4.2 大盘模板哪里找
   
如何找直接可用的大盘呢?
- 官网的大盘上查找即可
- 如 https://grafana.com/grafana/dashboards?dataSource=prometheus&search=spring
- 选择一个,点进去之后,右边的 Copy ID toClipboard 对应的数字就是我们需要的
     
   
    5. 小结
   
上面整个流程走下来会发现SpringBoot项目接入Prometheus成本很低,基本上没有太多的编码工作,就可以配置给功能集全的监控大盘,简直不要太嗨
高度封装的便捷性在这里体现得非常突出了,但是搞完之后,再回想一下,我get到了什么?
好像什么都没get到,如果我的服务只提供grpc/dubbo接口,现在假设让我们接入监控,好像还是抓瞎,这该怎么玩?(欢迎在评论区留言)
原文链接:http://spring.hhui.top/spring-blog/2021/04/19/210419-SpringBoot整合Prometheus实现应用监控/
如果觉得本文对你有帮助,可以关注一下我公众号,回复关键字【面试】即可得到一份Java核心知识点整理与一份面试大礼包!另有更多技术干货文章以及相关资料共享,大家一起学习进步!
     
   
 
