AndroidStudio 抓包工具Profiler使用
通过AndroidStudio工具查看网络抓包
第一步: 打开Profiler面板,找到“+”,选择App进程,开启追踪。
打开方式: View – Tool Windows – Profiler
第二步: 执行相关网络请求操作,结束追踪。

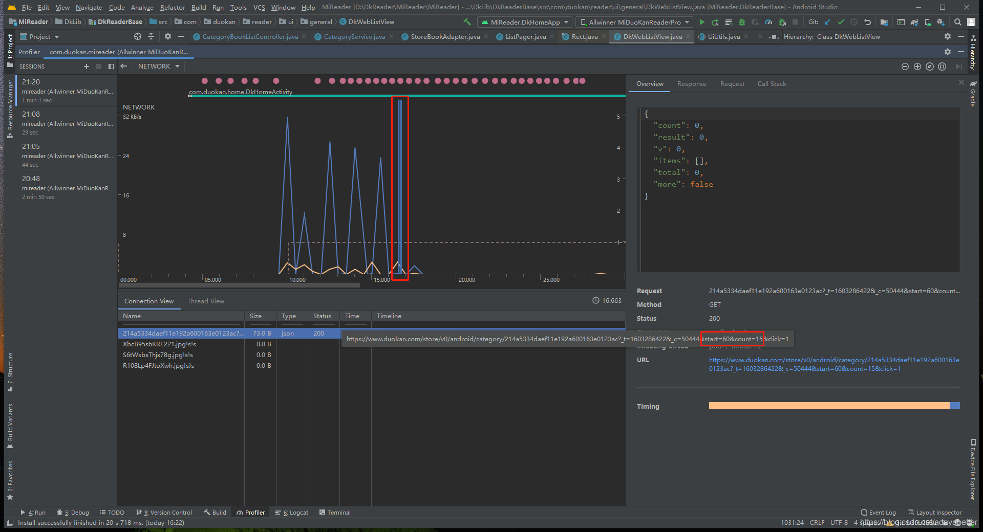
第三步:生成1条追踪记录,选择NETWORK网络,即可查看网络请求。

第四步: 鼠标可以在出现波峰处点击(图中1处),查看该时刻的网络请求。下发面板(图中2处)中的Name,Size 列出了请求的链接名称,网络请求包的大小,点击后右侧面板(图中3处)出现具体的请求返回json数据。

上图表示请求数据正常,下面这张是请求返回异常的情况。
以上是使用AndroidStudio中自带的 Profiler工具抓包查看网络请求,也可以查看其他运行时参数,如CPU/MEMORY等。
版权声明:本文为adayabetter原创文章,遵循 CC 4.0 BY-SA 版权协议,转载请附上原文出处链接和本声明。